Everest provides comprehensive email deliverability tools and DMARC reporting for large organizations.
4.2 / 5(189)
Product functionality
Feature set
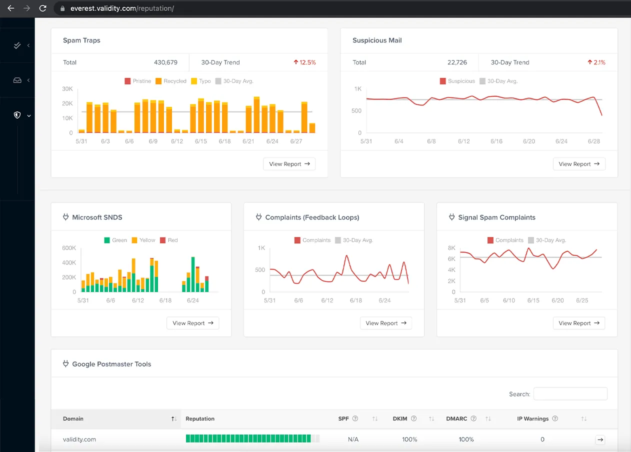
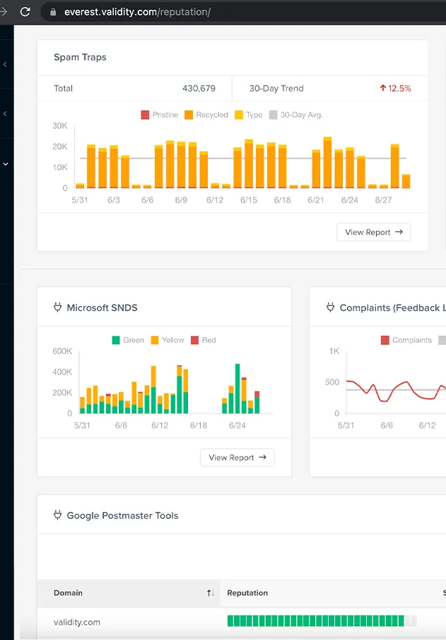
Everest presents itself as an all-in-one email success platform, offering a broad spectrum of features beyond just DMARC reporting. We found its DMARC analysis capabilities to be robust, providing detailed insights into authentication results. It integrates various data sources, including Google Postmaster Tools (GPT) and Microsoft SNDS, allowing for a centralized view of email performance and reputation metrics. This aggregation is particularly useful for teams managing complex email ecosystems.
Beyond DMARC, the platform includes tools for inbox placement testing, email validation, design testing, and engagement analytics. The ability to track pixel data and user engagement, especially with the complexities introduced by Apple Mail Privacy Protection, adds significant value for marketers. However, some users report that certain features, like competitive intelligence, offer limited data or are visualized in a way that can be difficult to interpret.
How easy is this product to use
User experience
The user interface of Everest is generally considered intuitive and easy to navigate, particularly for those familiar with email deliverability concepts. We appreciated the customizable dashboards, which allow users to tailor the view to their specific needs, making it easy to see critical information at a glance. Many users have highlighted the clear and easy-to-understand visuals that simplify complex data points.
However, some users have noted a steep learning curve, especially when setting up the platform initially. Transitioning from other platforms, such as Return Path, can be challenging due to seedlist testing issues or the sheer number of features, which can feel overwhelming. While the layout is generally pleasing, a few users suggest that the navigation for certain data points or tools can be difficult to locate without some clicking around.
How good is the support
Support
Everest provides customer support through various channels, and our experience indicates that the quality can vary. Many users praise their dedicated account managers for being responsive, patient, and helpful, especially during the onboarding process and for general questions. This personalized attention is a significant benefit for many organizations grappling with email deliverability challenges.
Conversely, some users have reported issues with technical support, noting that it can take longer to get clear answers to complex technical questions. There are also mentions of historically poor customer support after the acquisition of Return Path, though more recent feedback suggests improvements. Overall, while a dedicated account manager is a plus, the depth and speed of technical resolutions might be inconsistent.
Who should use this product
Suitability
Everest is primarily designed for larger organizations and enterprises with complex email sending needs. Its comprehensive suite of tools, from DMARC reporting to advanced analytics, caters to teams that require deep insights and extensive monitoring capabilities across multiple brands and email service providers.
The platform's pricing structure and feature depth make it less suitable for individual hobbyists or small businesses (SMBs) who might find the cost prohibitive and many features beyond their immediate requirements. For Managed Service Providers (MSPs), Everest offers multi-tenancy capabilities, allowing them to manage multiple client domains from a single interface, making it a viable option for larger MSPs with a focus on comprehensive email deliverability services.
In summary, Everest is best suited for:
* Enterprise-level businesses: Those with high email volumes and complex deliverability needs.
* Larger MSPs: Providers managing email deliverability for numerous clients.
* Teams needing integrated insights: Organizations that benefit from combining DMARC, inbox placement, and engagement data.
Everest feature set
DMARC report analysis
Analyzes DMARC aggregate and forensic reports.
Source detection
Identifies all legitimate and illegitimate email sending sources.
Forward detection
Detects email forwarding loops that can impact deliverability.
Spoof detection
Highlights potential spoofing attempts and unauthorized senders.
Notifications and alerts
Provides real-time alerts for DMARC policy changes or security incidents.
Reporting
Offers detailed and customizable reports on email performance and security.
API
Allows programmatic access to data and features for integration.
Available in Professional and Enterprise plans.
Multi-tenancy
Supports managing multiple client accounts or domains from one interface.
Available for enterprise users and MSPs.
SPF flattening
Helps manage SPF record lookups to stay within the 10-lookup limit.
Hosted DMARC
Provides hosted DMARC records to simplify management.
Blocklists and reputation
Monitors various email blocklists and sender reputation scores.
AI copilot
Leverages AI to provide insights and automate tasks.
DNS monitoring
Monitors DNS records for changes affecting email deliverability.
Self hostable
Option to host the platform on your own infrastructure.
Free trial/free tier
Offers a free trial period or a permanently free tier.
While Everest provides a comprehensive suite of tools, some users have encountered challenges such as a difficult setup process, inconsistent technical support, and the perceived inflexibility of their pricing and contract terms. Several reviews highlight issues with transitioning from previous platforms and the accuracy of certain inbox placement metrics.
We have pulled the average ratings from G2 for Everest, and also included the most recent negative reviews for Everest in full. Positive reviews tend to have less detail and have a higher chance of being fraudulent, so negative reviews are a better signal for your decision.
4.2 / 5(189)
Everest
Shady sales practice shoot down ok software - don't use these guys
0.5 / 5
What do you like best about Everest?
The software is decent and the validation program works for Microsoft (Hotmail etc) based email, but not for Gmail
What do you dislike about Everest?
Terrible sales practice. Call you within 45 days of renewal, when you ask to change you are told you can't as there is a hidden lock-in in the T+Cs, you need to give 60 days' notice.
Legal but shady, we renewed and then immediately gave notice for next year. They used to be good not so now.
Recommendations to others considering Everest:
Find another supplier, these guys are sharks
What problems is Everest solving and how is that benefiting you?
Helped delivery to MS-based email
Verified User in Marketing and Advertising
Small-Business (50 or fewer emp.)
Everest
Good for Beginners in Deliverability...Could be Better for Pros
2.0 / 5
What do you like best about Everest?
Setting up Dashboards to monitor all deliverability metrics
What do you dislike about Everest?
Support is okay, but it could be lot better
Navigational aids are not comparable to other industry-rated tools.
Recommendations to others considering Everest:
New to the deliverability landscape, this tool is perfect for you, but if you are an industry pro and understand the ins and outs of deliverability I would look elsewhere.
What problems is Everest solving and how is that benefiting you?
Improving inbox placement
Lowering spam complaints
Bryan P.
Email, SMS Marketing Director Small-Business (50 or fewer emp.)
Everest
Review after using more than 2 months
2.5 / 5
What do you like best about Everest?
Able to help in domain and IP blacklisted daily checking.
Quick display the domain reputation status.
After using Inbox placement service and domains/IP pools, feel their interface is nice and clear.
What do you dislike about Everest?
Does not provide the IP or domain score with ISP like Hotmail and Yahoo.
Inbox percentage in accurate due to need send to all seed's ISP just able to get the score.
Inbox percentage for Hotmail does not accurate.
Does not provide whitelisting service for IPs. It is just a simple domain blacklisting status system.
What problems is Everest solving and how is that benefiting you?
None of the problem have been solving through this Everest. It just a inbox placement display system only.
Easily noticed on domain blacklisted only. Other than this are nothing.
Verified User in Marketing and Advertising
Small-Business (50 or fewer emp.)
Everest
It's been really difficult to switch over to Everest from Return Path due to seedlist testing issues
2.5 / 5
What do you like best about Everest?
I like the accessibility to create dashboards and share across the org.
What do you dislike about Everest?
The only downside was that it was extremely difficult to switch over to everest from return path due to seedlisting issues mainly from our ESP, Braze
What problems is Everest solving and how is that benefiting you?
Mainly using everest for deliverability measurement. havent had the chance to use it for more since we've been spending a lot of time switching platforms.
Verified User in Food & Beverages
Enterprise (> 1000 emp.)
Everest
So far not so good
3.0 / 5
What do you like best about Everest?
We've been working on setting up since mid-August, but due to issues on the platform side, have been unable to fully set up. That said, our account manager has been responsive and diligently working on getting the issues resolved, so I would say that the user support is the best part.
What do you dislike about Everest?
We're on our third month trying to get set up due to platform issues, which I think is not great considering the price. Return Path set up went much smoother, and we were able to get started right away without a hitch.
Recommendations to others considering Everest:
Prepare for a longer-than-estimated setup process.
What problems is Everest solving and how is that benefiting you?
Monitoring email deliverability is of utmost importance to our business. Being able to see when things take a turn for the worse and being able to react quickly helps us keep our email reputation positive and keeps our emails in user's inboxes!
Verified User in Health, Wellness and Fitness
Small-Business (50 or fewer emp.)
Everest
Great additional emailing tool
3.5 / 5
What do you like best about Everest?
Easy to setup tool to provide extra strength to your emailing campaigns/automation, especially on Microsoft mailing service providers.
You can also use this to follow your inbox delivery, how many emails are placed into the inbox is very different from just delivery which could be into the spam folder.
What do you dislike about Everest?
I wish it was working with Gmail also and provide more stats about it. For instance the category of email it falls into (ex: promotion)
Performance for Yahoo is also very valuable since they have hardcore filters nowadays.
Recommendations to others considering Everest:
Good tool if you need further support from your CRM team, they can use this to improve the reputation of Microsoft for instance.
What problems is Everest solving and how is that benefiting you?
Inbox placement for Microsoft mainly but also Yahoo and Orange, SFR. A few statistics about placement and spam complaints. Thanks to this we can optimize our delivery.
The biggest problem being inbox delivery vs spam folder, with this tool you can improve your reputation and get better scoring.
Guillaume L.
Traffic Manager Small-Business (50 or fewer emp.)
Pricing
Everest's pricing is structured into several tiers, with monthly costs significantly increasing with email volume, while Suped offers a more transparent and accessible tiered model including a generous free plan.